Oracle Database Metrics Exporter
Oracle Database Metrics Exporter
This project provides observability for Oracle Database, helping users understand performance and diagnose issues across applications and the database. Over time, it will expand beyond metrics to include logging, tracing, and integrations with popular frameworks such as Spring Boot. It targets both cloud and on-premises deployments, including databases running in Kubernetes and containers.
Installing Oracle Database Metrics Exporter
Oracle Database Metrics Exporter will be installed if the oracle-database-exporter.enabled is set to true in the values.yaml file. The default namespace for Oracle Database Metrics Exporter is oracle-database-exporter.
Oracle Database Grafana Dashboard

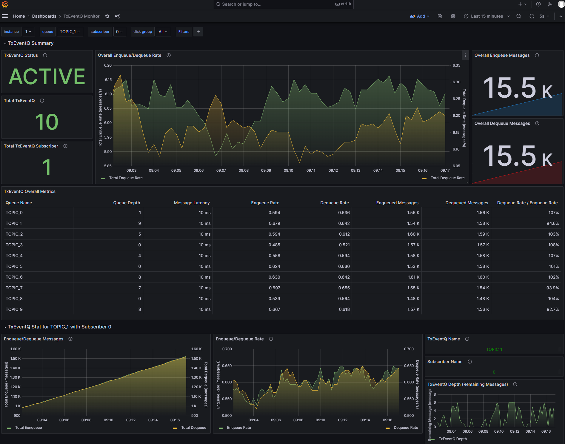
Transactional Event Queue Grafana Dashboard
